Application Actions
Note: The legacy Mend SAST application was deprecated on April 1st, 2025. For assistance with migrating to the Mend AppSec Platform, please contact your customer success manager or the success team at success@mend.io.
There are additional actions you can use in the Applications Tab, including Create Report and Additional Options.
Creating an application report
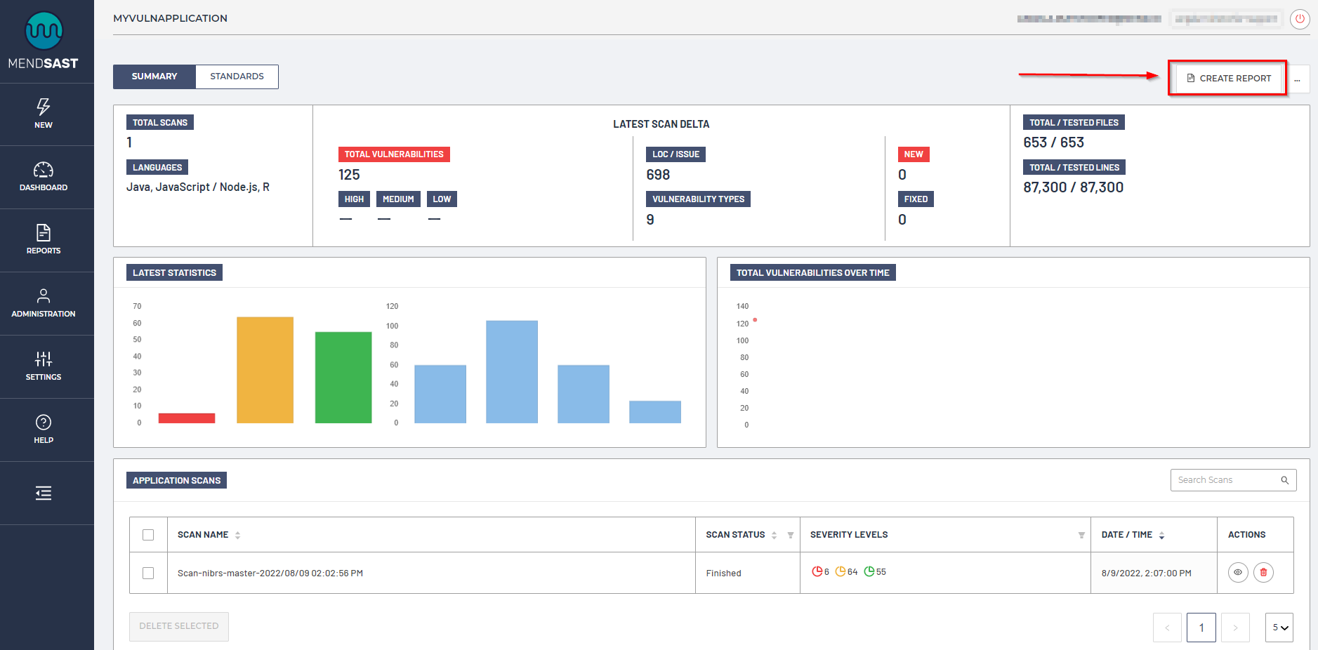
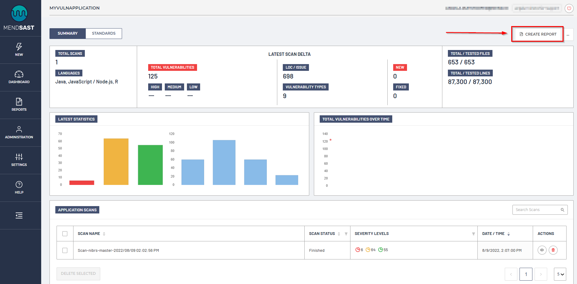
To create a report for the application, click on Create Report on the top right-hand corner of the Summary page:

Report configuration
Report Parameter | Definition |
|---|---|
Report Format | The file format for the report. Our options include:
|
Report Type | The type of report. Our options include:
|
Company Name | The name of the company you wish to have displayed in the report |
Author Name | The name of the author you wish to have displayed in the report |
The email address(es) you wish to have displayed in the report | |
Description | You may add any comments or summary of the report in this section |
Verbosity | The amount of detail you wish to include in the report. Our options include:
|
Additional Options
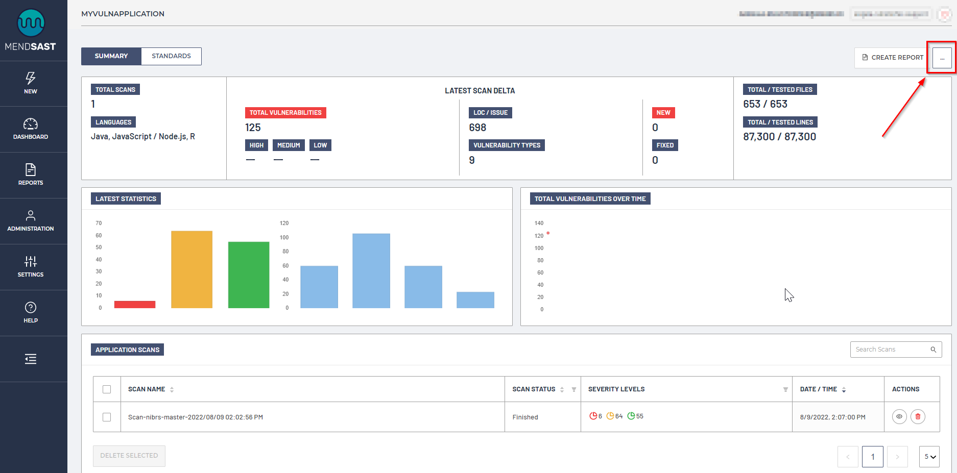
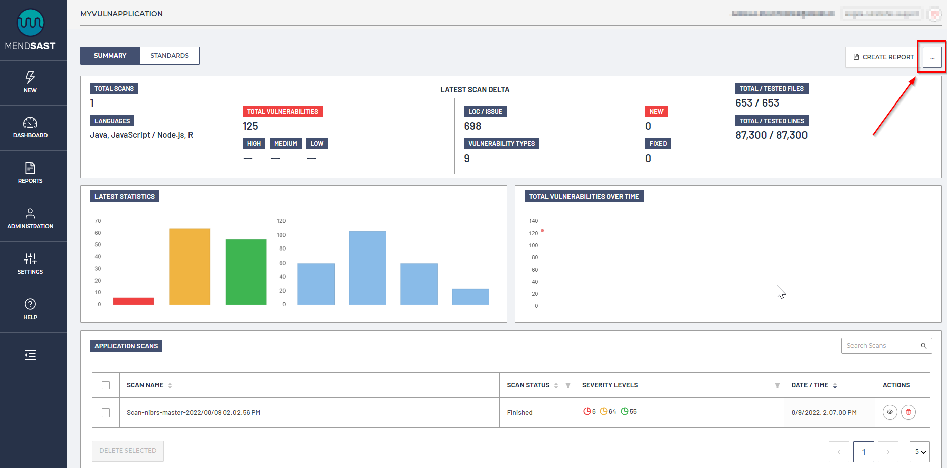
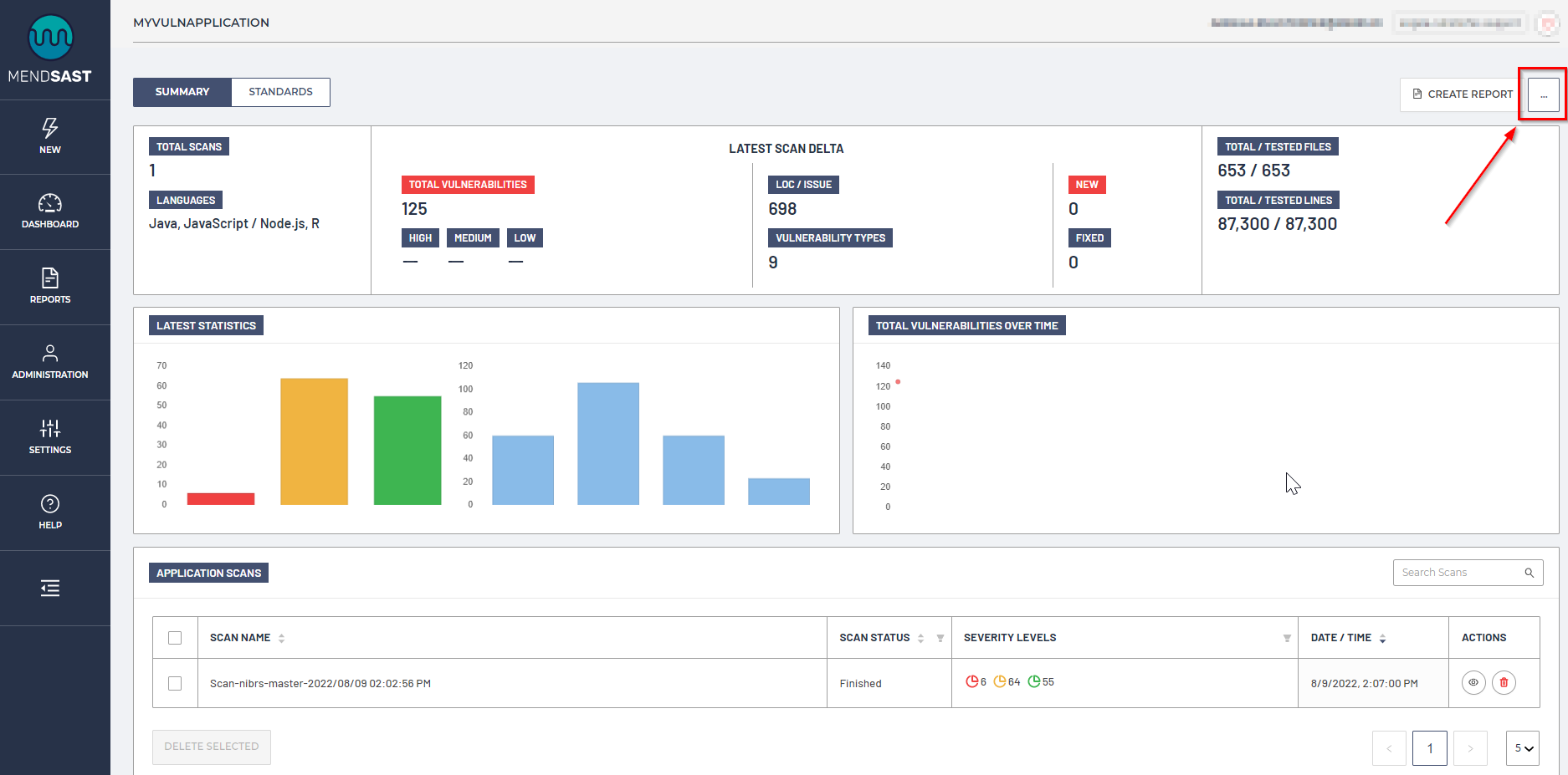
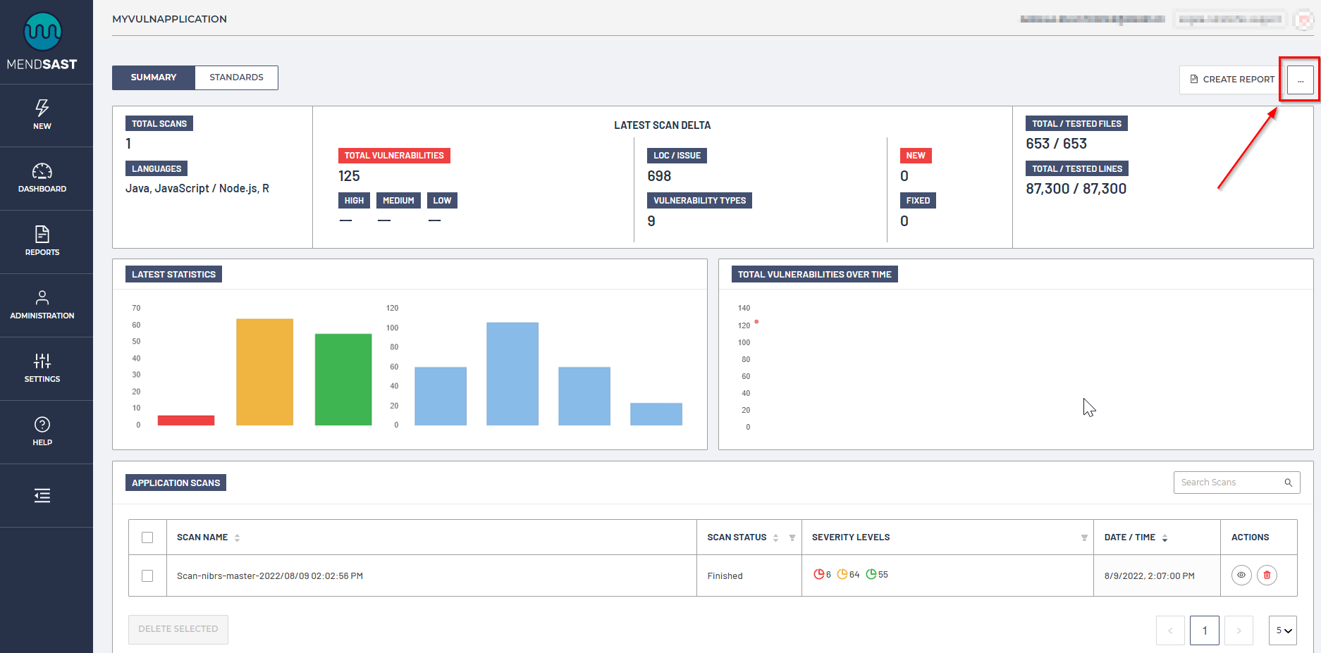
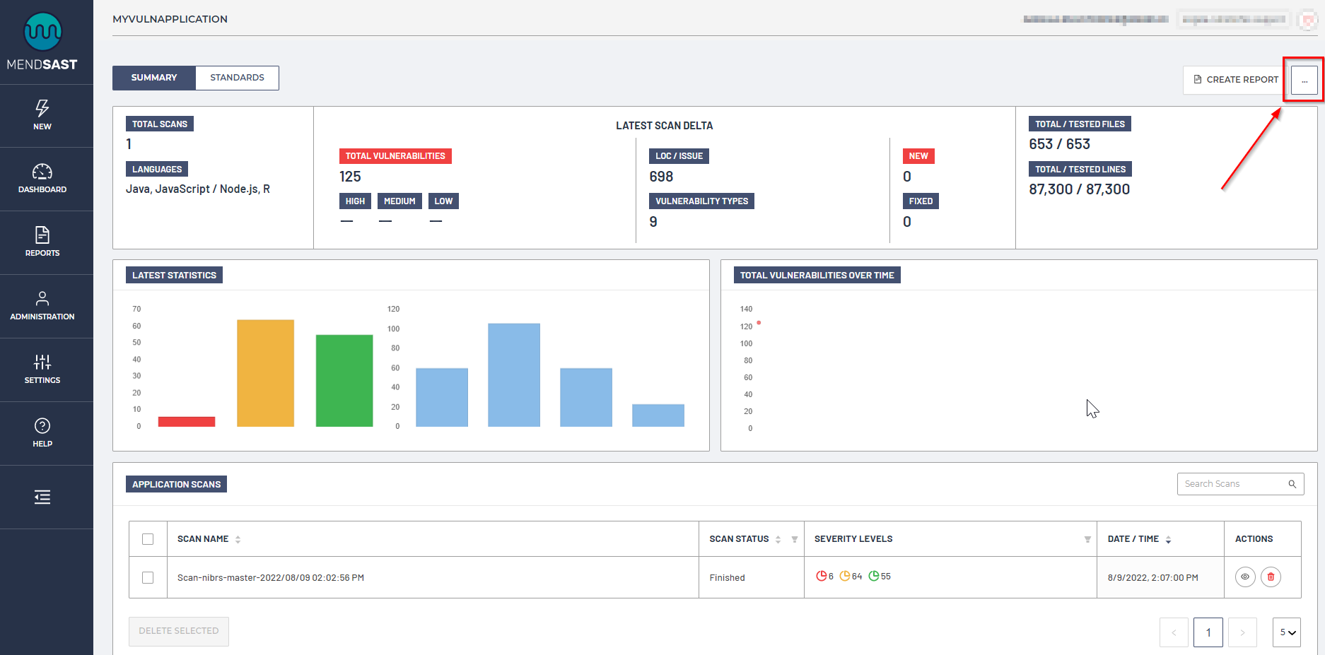
To view Additional Options, click on the ellipsis in the top right-hand corner of the Summary or Standards pages. For example:

Here, you can Change Scan Groups visibility, which allows you to restrict the audience who can view this application within the MendSAST UI:
